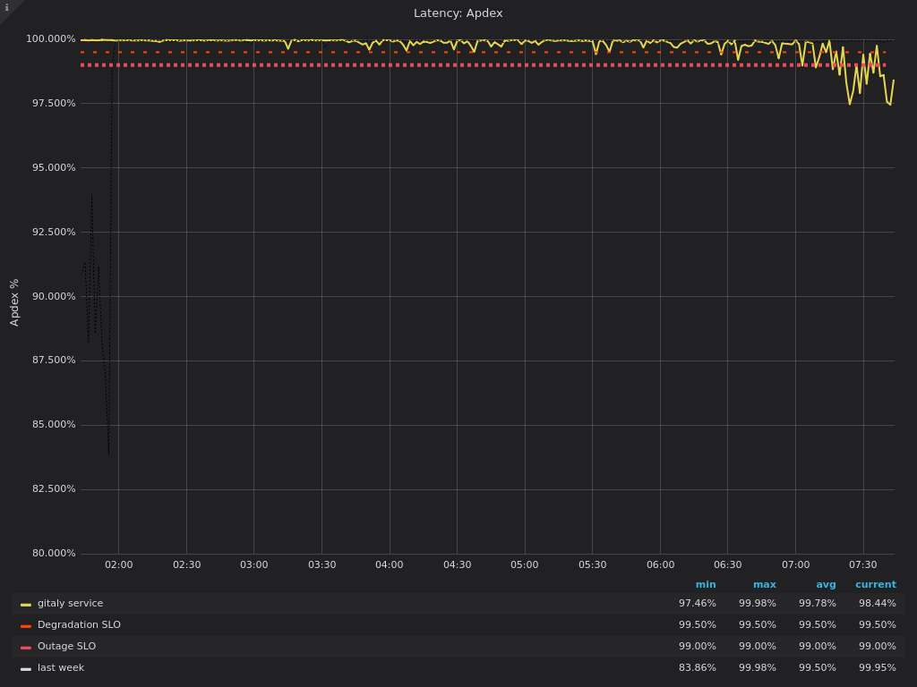
Gitaly latency below SLO
Please note: if the incident relates to sensitive data, or is security related consider labeling this issue with security and mark it confidential.
Summary
Service(s) affected : ~"Service:Gitaly"
Team attribution :
Minutes downtime or degradation : 267
Timeline
2019-07-31
- 07:27 UTC - Gitlay service apdex score alert
- 09:12 UTC -
file-23identified as causing the issues - 09:26 UTC - customer reporting issues
- 10:48 UTC - post via status.io
- 11:40 UTC - old
cat-fileprocesses killed manually, but gitaly still using a lot CPU - 11:45 UTC - gitaly restarted, resolving the issue
- 11:56 UTC - Resolve incident on status.io
Edited by 🤖 GitLab Bot 🤖
