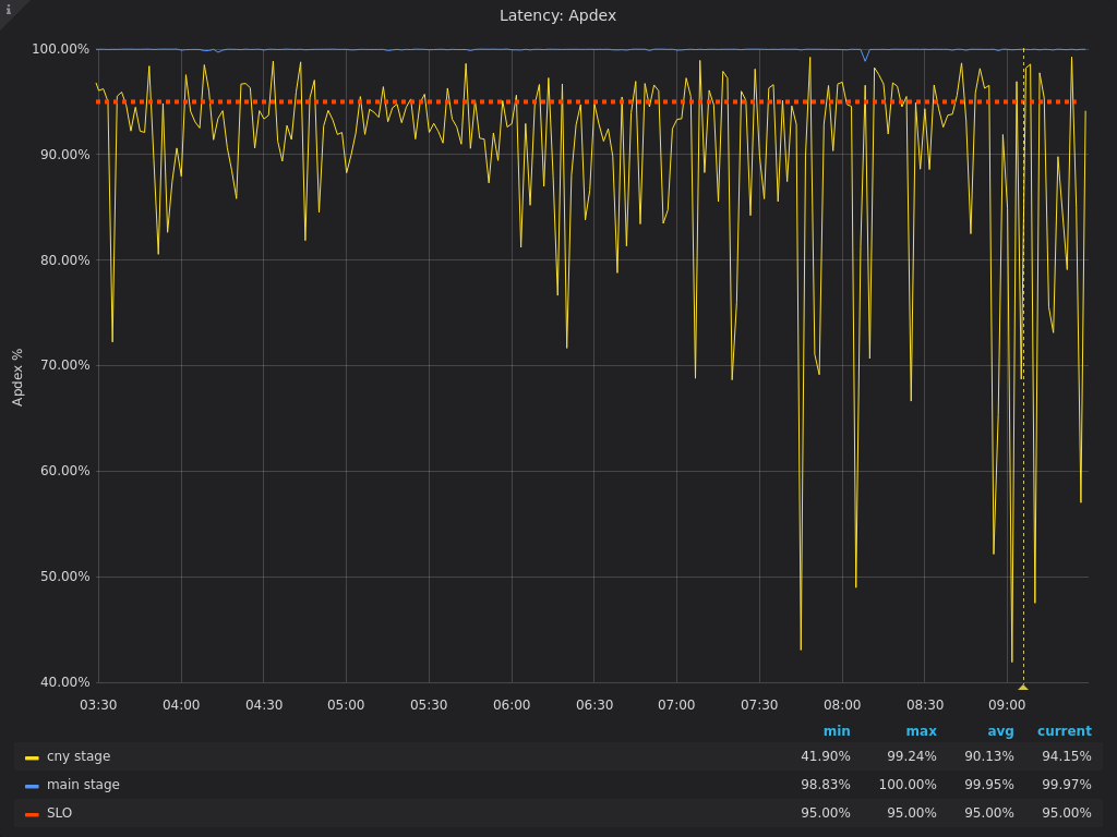
2020-05-15: `gitaly` service (`cny`) stage is not meeting apdex SLOs

## Related incidents

  • https://gitlab.com/gitlab-com/gl-infra/scalability/-/issues/359
  • #2114 (closed)

Chart

chart

Gitaly cny SLIs (past 6 hours)

image

Dashboard: https://dashboards.gitlab.net/d/gitaly-main/gitaly-overview?orgId=1&var-PROMETHEUS_DS=Global&var-environment=gprd&var-stage=cny&var-sigma=2&from=now-6h&to=now&refresh=10s

Edited May 15, 2020 by Andrew Newdigate
Assignee Loading
Time tracking Loading