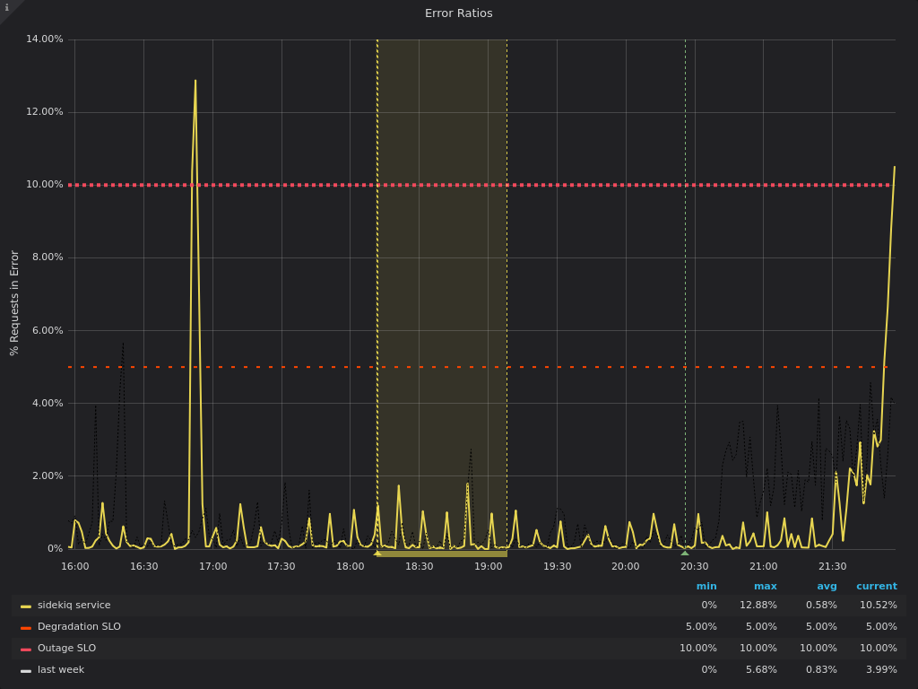
2019-12-16: The `sidekiq` service (`main` stage) has an error-ratio exceeding SLO

chart

Assignee Loading
Time tracking Loading